Learn about new Anaplan features and enhancements introduced in June 2025.
User Experience
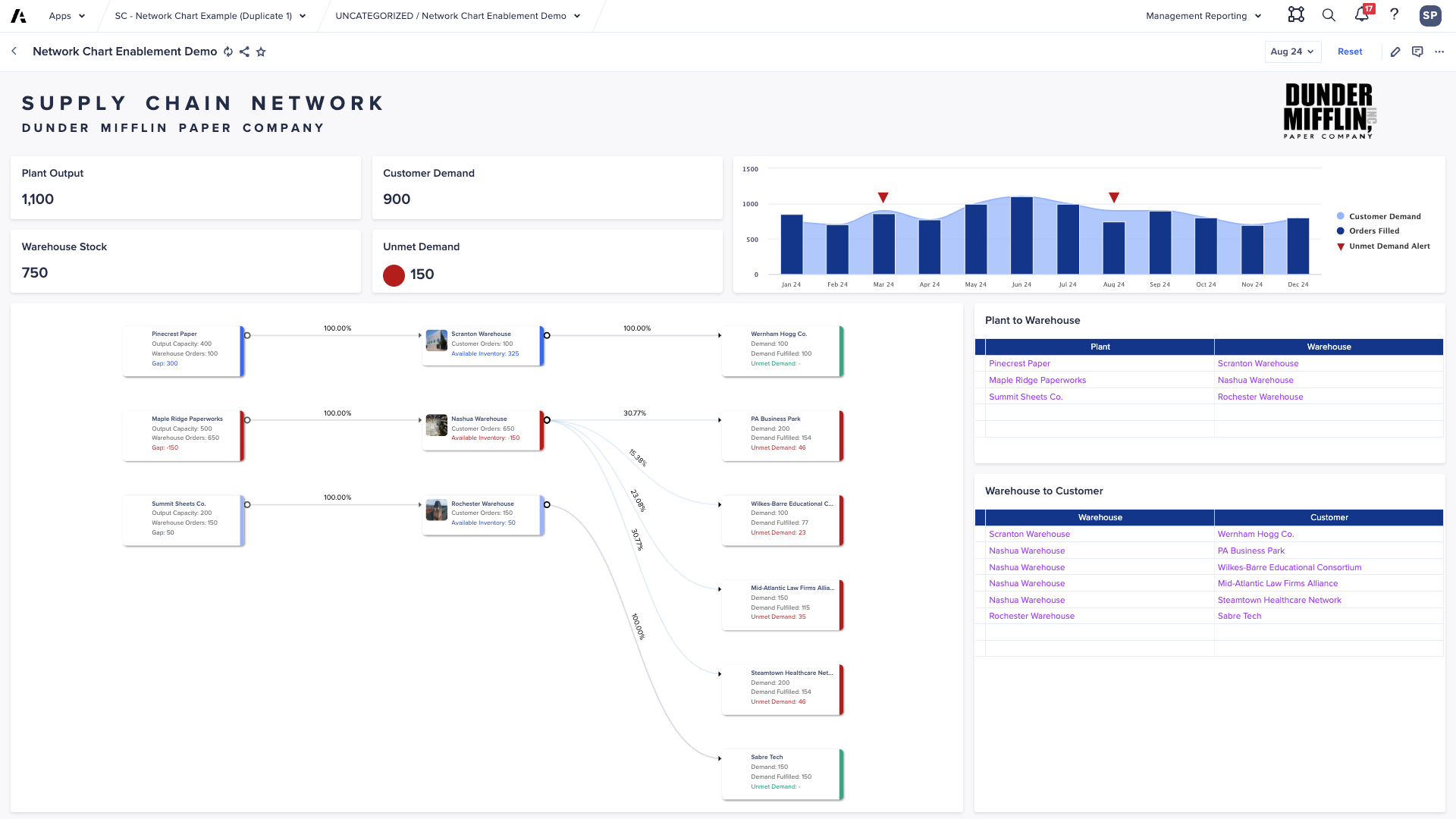
Network charts
Connection labels
You can now select line items to use as labels on the connections in Network charts. For example, you can add a label to show the percentage allocation or volume of goods through a connection.

Reorder network connections
You can now customize the order of your network connections to suit your needs. You can do this by dragging and dropping your connections in Card Configuration settings. This reflects instantly on the network chart, with node columns adjusting accordingly.
Read more in Configure a network card and Use network cards, or do a short training course .
Freeze rows/columns persistence in grids
Freezing rows/columns in grids now persists through browser refreshes and switching between User Experience pages, improving the experience and saving time for users.
Workflow
We've improved the ways in which group tasks can be configured, making them more flexible.
Group approvals
You can configure group tasks to jump straight to the approval stage of the task, allowing for "group approvals" to be configured while maintaining the ability to send work back to assignees should rework be required.
Bulk notifications
Users who are assigned multiple subtasks as part of a group task can now be set to receive a single notification containing multiple calls-to-action, rather than multiple emails. This makes it easier for busy approvers to get notifications. It also makes it less likely that notifications will be missed.
Assignment filters and assignment data write
You can configure group tasks to only pick up context items where a filter Boolean is set, and automatically write Booleans when your subtasks are assigned. This brings extra flexibility when using group tasks as part of scaled, scheduled business processes with multiple contributors.
Security and tenant administration
Application Owner
We've introduced a security role called the Application Owner. The user assigned this role will be able to see the applications deployed to their tenant, initiate the generation of an application, and accept a new version update for each application.
Learn more about the Application Owner role.
Bring Your Own Key (BYOK)
We've added new AWS public cloud regions for Classic and Polaris workspace encryption. Additionally, BYOK audit logs have been modified to a more human-readable format.
Read more about event logs in Enhanced BYOK events.
Global navigation
Users with access to more than one tenant can now see which features are assigned to their selected tenant. For example, Workflow or Anaplan Data Orchestrator, when opening the main menu in the global navigation bar. This makes it clear which features can or cannot be used by the logged-in user on the current tenant.